Campaigns are a unique feature that allow you to measure and understand what is happening in your store or stores.
With Campaigns, you can:
- Measure the impact of promotions, re-merchandising or any other changes you make in store
- Compare key KPIs against against past trends, eg last few weeks or last year
- Measure the impact of campaigns in a single store or across multiple stores
Different types of campaigns
Campaigns can be created automatically or manually. For details on creating a campaign, see this help article.
You can select the campaign type that best reflects the type of activity you are looking to measure in your store. The different campaign types are as below:
Product push, eg. measuring the impact of putting a "Wine of the Week" message on your labels
Merchandising, eg. testing if moving the coffee machine to the back of the shop increased or decreased coffee sales
Promotion. eg. measuring the impact of putting a "special offer" message on your labels
Event, eg. measuring the impact of putting an Easter spotlight image on your labels
Discounting, eg. measuring the impact of putting a "50% off" message on your labels
Note: There are also system generated campaigns that you can run in Pulse: Price Matching (more on this here) and Price Increase Suggestions (more info here).
After you've created a campaign, the results are analysed and updated every night.
To set up a campaign or to view/edit your existing campaigns, navigate to the campaigns section by clicking on Campaign Watch on the left hand sidebar on your dashboard.
You can toggle between Active, Completed or Future campaigns.
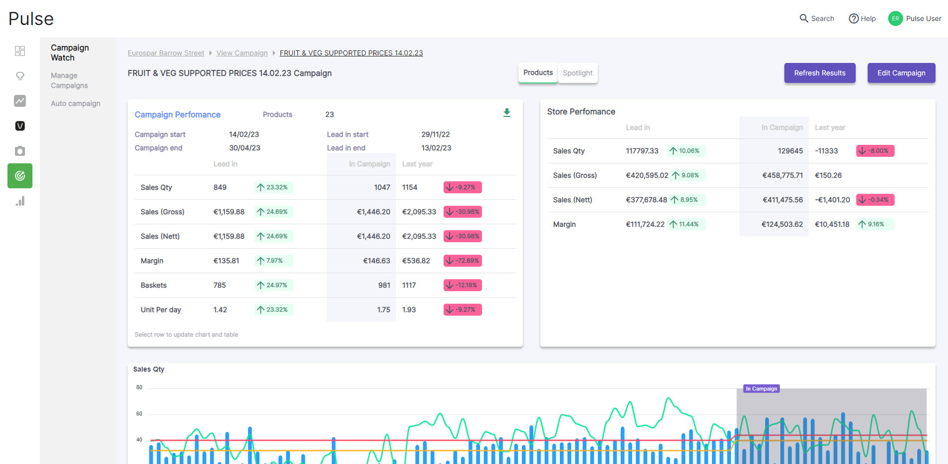
Not every campaign type is measured the exact same way, as different types of campaigns can have different goals. For example, when you are doing a 'Promotion' campaign, the key trends/KPIs Pulse will analyse are sales and volume. However, if you are increasing the price of products, eg. by accepting Price Increase Suggestions, the margin gained might be the key metric.
Campaign analysis on a 'Promotion' campaign
Turning on Spotlights
If you've used a Spotlight message in your campaign, a Spotlight tab will be available.
When you click the 'Spotlight' tab, you'll be presented with data on the impact the Spotlight on product performance. Pulse does this by comparing the historical sales data for the product (ie before it had a Spotlight applied to it) with sales since the Spotlight was applied. Pulse will identify this uplift as a result of the messaging.
This allows the impact of the label messaging to be evaluated independently from the overall trend of sales of the products.
Comments
0 comments
Please sign in to leave a comment.